Check Point Software Technologies, fornitore di soluzioni di cybersecurity a livello globale, lancia Infinity SOC, che riunisce in un’unica piattaforma la prevenzione, il rilevamento, l’investigazione e il risanamento delle minacce, garantendo sicurezza ed efficienza operativa.
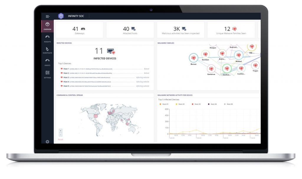
Infinity SOC viene utilizzato quotidianamente dai cyber-analisti della ricerca Check Point per esporre e investigare i più pericolosi e sofisticati cyber-attacchi informatici del mondo. Infinity SOC utilizza l’analisi degli incidenti basata su AI per filtrare milioni di log e di alert non rilevanti, aiutando così i team di sicurezza aziendali a individuare e bloccare i cyber-attacchi con velocità e precisione considerate le migliori di categoria.
I team del Security Operations Centre (SOC) della maggior parte delle aziende faticano a identificare e ridurre le attività dannose nelle loro complesse proprietà di rete. Questo perché utilizzano prodotti basati su molteplici punti che generano milioni di log di eventi e alert ogni giorno. In un sondaggio SOC, il 68% degli intervistati ha dichiarato che, degli eventi presi in esame, fino al 50% di essi può rivelarsi un falso positivo.
Di conseguenza, gli attacchi critici spesso vengono identificati quando è già troppo tardi. Il 98% dei professionisti della sicurezza IT ha riferito di problemi legati al SOC tra cui i principali, dal punto di vista operativo, risultano essere il lavoro manuale di analisi e correzione degli incidenti (menzionato dal 52%), l’identificazione accurata degli eventi più critici (52%) e un sovraccarico di registri e notifiche alert (51%).
Infinity SOC di Check Point risolve queste sfide e aiuta le imprese a proteggere le proprie reti attraverso:
● Precisione senza pari per arrestare rapidamente gli attacchi veri e propri: smaschera automaticamente anche gli attacchi meglio nascosti tra milioni di registri e allarmi giornalieri con una precisione impareggiabile, grazie alla prima analisi degli incidenti basata su Intelligenza Artificiale del settore. Infinity SOC elabora automaticamente gli alert al fine di consentire una risposta più rapida agli attacchi critici e di offrire una soluzione tramite un solo clic con un client leggero sull’host infetto. Impedisce, inoltre, agli hacker di lanciare campagne di phishing contro gli utenti, eliminando i domini web ed e-mail simili a quelli aziendali.
● Indagini rapide sugli incidenti: Infinity SOC è alimentato da ThreatCloud, la più grande rete collaborativa al mondo per la lotta alla criminalità informatica, che consente ai team di cercare rapidamente informazioni approfondite in tempo reale su qualsiasi indicatore di compromissione, inclusi la diffusione globale, le linee temporali e i modelli di attacco, il DNA del malware e molto altro ancora. Ciò include anche ricerche in deep-link sui social media e OSINT per approfondire le indagini, a differenza di altre soluzioni utilizzanti database di minacce che lavorano offline. I file sospetti vengono quindi controllati rapidamente, utilizzando il simulatore di minacce SandBlast, che vanta il miglior tasso di cattura di malware di tutto il settore.
● Implementazione snella: Infinity SOC è un’unica piattaforma cloud gestita a livello centrale, che migliora l’efficienza operativa dei team e riduce il TCO. Si implementa in pochi minuti ed evita costosi problemi di archiviazione dei log e di privacy attraverso un’analisi degli eventi esclusiva basata su cloud, che non esporta e non memorizza i log degli eventi.


